seabo is built for your workflow

Experience the power of seabo! Our digital chartering platform simplifies daily tasks, such as streamlined management of fleets and cargoes and helps you make better-informed and faster decisions. Get access to advanced analytics and real-time data. Watch the video for more information and unlock your full potential to stay one step ahead.

Interactive world map displaying real-time voyage data. The map shows various trade routes and indicators for vessel and cargo movements across regions including North America, Europe, and Asia.

Circular Inbox – turning inbox noise into structured insights

The seabo Circular Inbox feature is the hub of your commercial intel, a structured digital version of your email inbox. All cargo and vessel circulars you receive are displayed here and are fully actionable.

Use intelligent filter functions, find specific vessels and requirements with the blink of an eye, and create different pre-set filters, the so-called submarkets, to get an immediate overview of the market segments you need. Visualise open vessels and available cargoes on the map to get an immediate feel for your market's supply and demand balance.

seabo Voyage Calculator interface showing route planning between European ports.

Tools & Calculators – supporting smarter decisions

With seabo, you get more than just a range of tools and calculators. You can also analyse data to get valuable insights into different aspects of your charter business.

MarineCore – from fleet tracking to portfolio intelligence

Dive into detailed databases of vessels, effortlessly manage your fleet with real-time AIS tracking, collaborate on cargo projects, and obtain critical insights into port operations worldwide, including terminal specifics and congestion predictions. These integrated features aim to streamline chartering operations, boost strategic planning, and increase efficiency.

Negotiations - messages and documents in one secure place

In the negotiations section of the chartering platform, you can handle all your negotiations digitally in a designated and secure area that provides you with a perfect overview of everything in one place.

You can conduct one-to-one negotiations with your specific counterpart and, like using an instant messenger, receive immediate notifications when a counter is received, or subs are lifted. Any clause changes are highlighted for better visibility, reducing the risk of oversights.

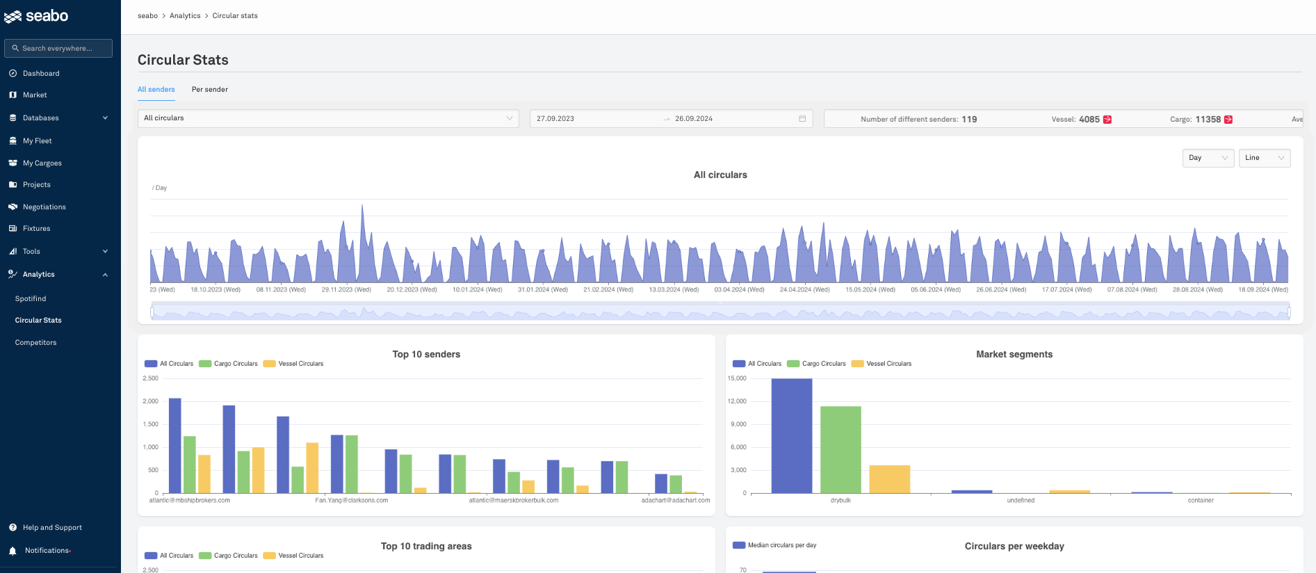
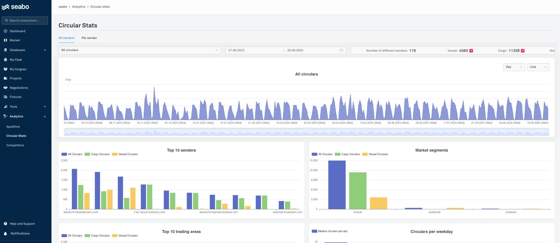
The interface shows statistics on circulars, including a time series graph, top 10 senders, market segments, and trading areas.

Analytics – see what others miss 

From whom do you receive your best offers? Which broker specialises in which trading area, and where do you have a blind spot? Where do you need to make adjustments and expand your contact pool?

Circular Stats, Spotifind, Competitors and seabo's additional analytical tools give you the answers to these questions.

>

Contact us

We're happy to answer all your questions and help you get familiar with seabo.