Circular Stats - boost your charter business

Sorry but we haven't found anything for the term ''.

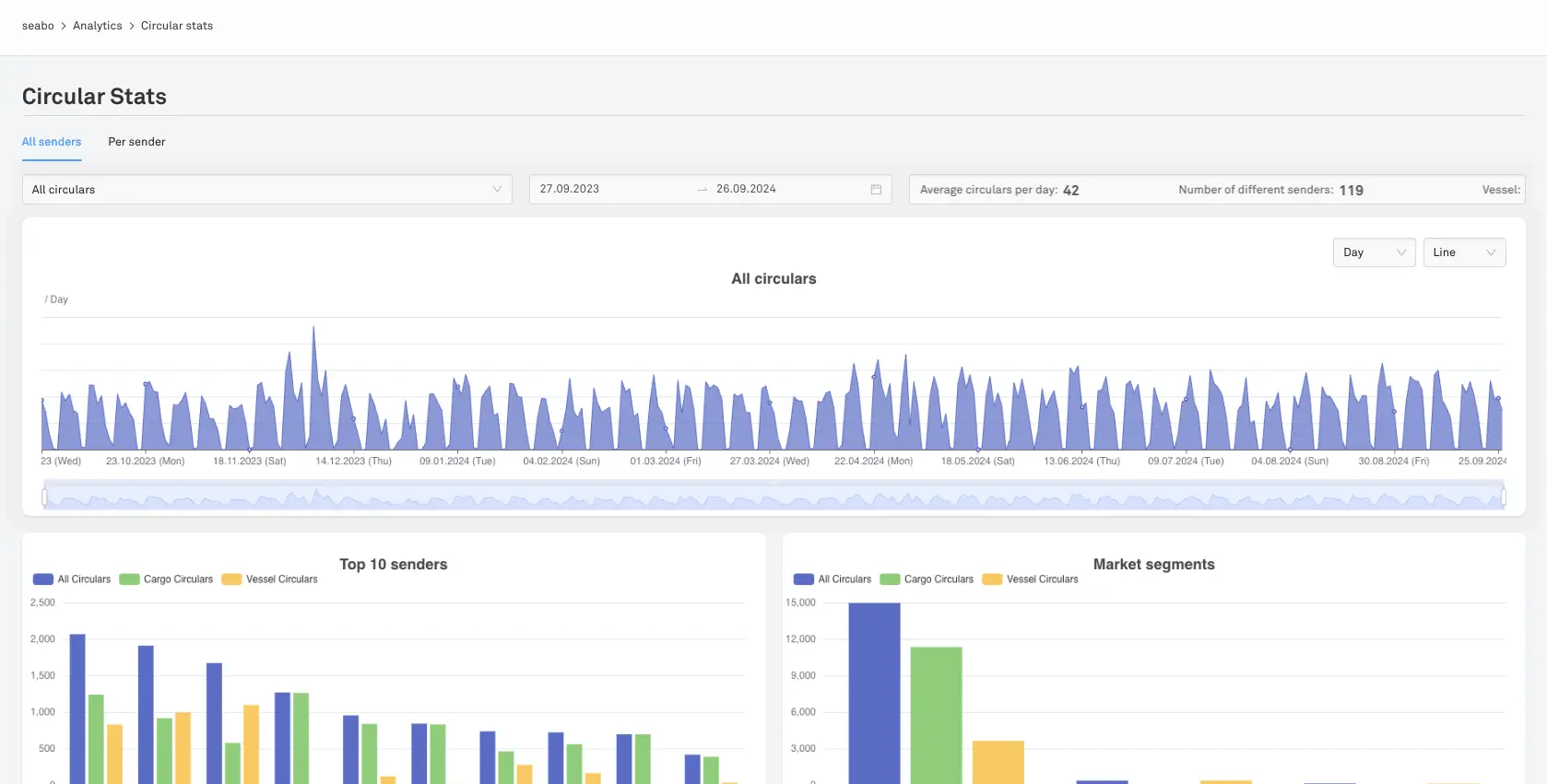
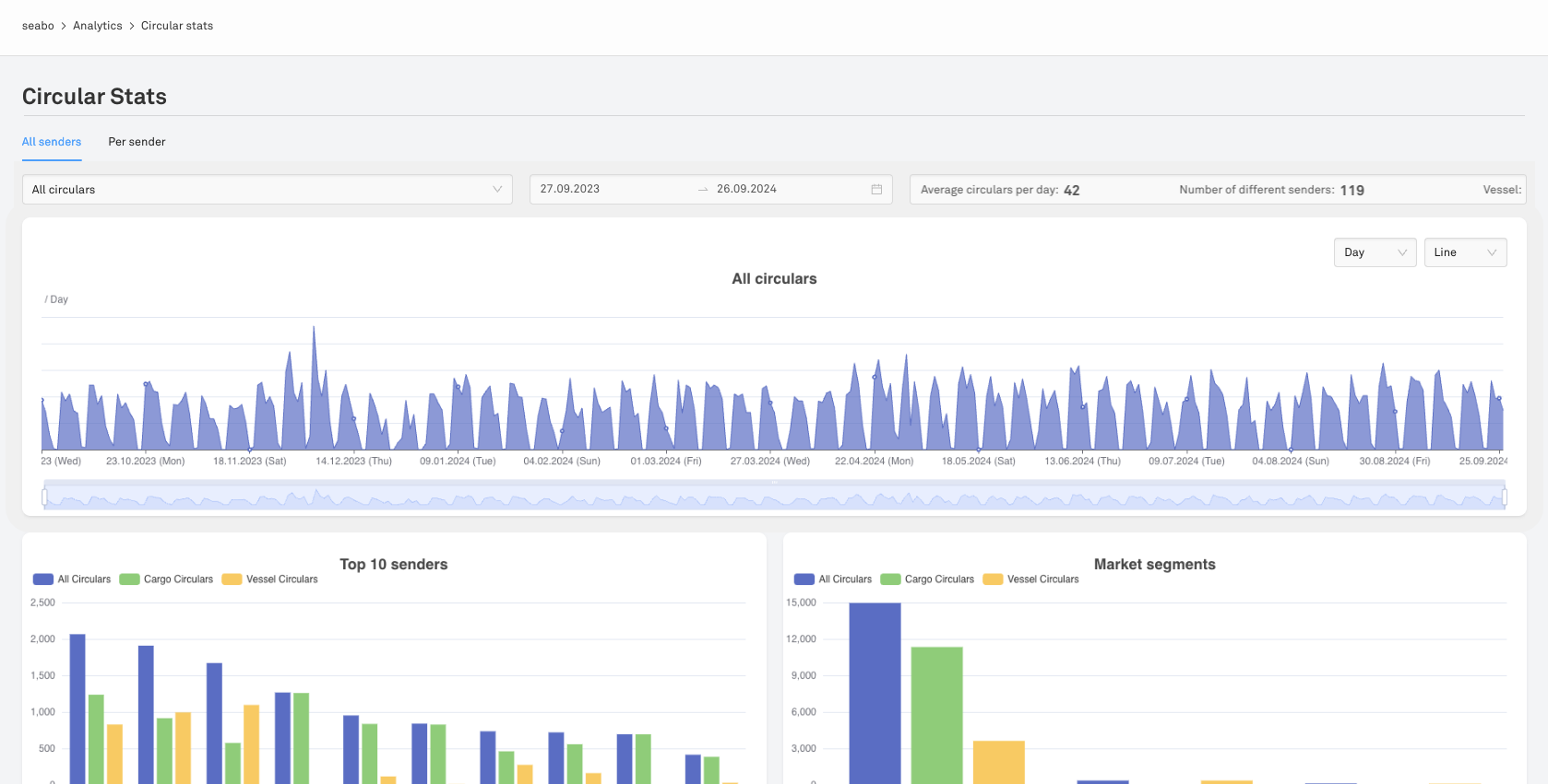
Circular Stats

Discover your network with a simple click. Find out who sends you most circulars. Plus, find out which trading areas are buzzing with activity and if any are slipping through the cracks. Get a comprehensive view of the cargoes and vessels offered, and discover in which segment or area you may be lacking market intel.